Guida: 8 rapporti di reclutamento di Recruit CRM
A Recruit CRMcapiamo perfettamente quanto sia fondamentale l'analisi dei dati sia fondamentale per il reclutamento al giorno d'oggi.
Ed è proprio per questo che i nostri esperti di prodotto hanno messo tanto impegno per creare qualcosa che soddisfi perfettamente questa esigenza cruciale.
I nostri report e dashboard sono veri e propri game-changer!
Esse illustrano tutto ciò che deve sapere sul suo processo di reclutamento, dal monitoraggio dei progressi dei suoi candidati alla valutazione delle prestazioni lavorative e della produttività del team. produttività.
È pronto a semplificare le assunzioni e a migliorare la sua strategia complessiva?Si metta all'opera!
Esplori la potenza del reporting con Recruit CRM: Scopra cosa può creare.
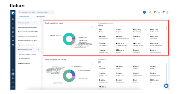
1. Rapporto di panoramica del conto
Il rapporto di panoramica dell'account fornisce agli utenti una visione a volo d'uccello del processo di reclutamento.È suddiviso in tre parti:
a. Totale pipeline di candidati:

Questo segmento presenta una rappresentazione grafica della distribuzione dei candidati nelle varie fasi di assunzione.
Rappresenta visivamente dove si concentrano i candidati nella pipeline di reclutamento, aiutando la pianificazione strategica e l'allocazione delle risorse.
b. Totale delle transazioni per volume:

Attraverso questo grafico a torta, ottiene una panoramica di come sono suddivise le sue trattative, in percentuale, in ogni fase.È utilissimo per avere un'istantanea del numero di accordi che ha in corso e per vedere a che punto sono.
c. Totale accordi per valore

L'ultima sezione di questo rapporto mette in evidenza il valore monetario delle sue offerte.In questo modo, può vedere facilmente l'impatto finanziario che hanno in ogni fase.È come avere una visione completa di dove si trova il denaro nel suo processo.
P.S. Questo rapporto è disponibile solo per gli amministratori e i proprietari di account.
2. Rapporto sui tempi di assunzione
Il tempo di assunzione fornisce una misura del tempo necessario per occupare una posizione aperta e collocare i candidati.Tiene traccia della velocità di assunzione(opens in a new tab), dal processo di creazione del lavoro al primo inserimento del candidato, e del tempo medio impiegato per chiudere tutti i lavori.
Inoltre, può anche misurare il tempo medio impiegato per ogni fase di assunzione nella sua pipeline e tracciare la durata che i candidati trascorrono in ogni fase di assunzione.
Bonus: questi approfondimenti sono esportabili in un file CSV, il che rende facile salvarli per riferimenti futuri.
Dia un'occhiata alle funzioni di automazione e AI di Recruit CRM che la lasceranno a bocca aperta!
3. Rapporto sul ciclo di vita del candidato
Come suggerisce il nome, il rapporto sul ciclo di vita del candidato offre una visione approfondita del viaggio di un candidato attraverso il processo di reclutamento.
Questo rapporto è fondamentale per capire l'impegno dei candidati e i progressi compiuti nell'arco di tempo prescelto.
Una caratteristica distinta di questo rapporto è l'inclusione delle assegnazioni del rapporto dei candidati per ogni fase.
Ecco la formula per calcolare questo rapporto:

Può utilizzare questa metrica per avere chiarezza sulla distribuzione e sul flusso dei candidati nella sua pipeline. candidati nella sua pipeline.
4. Rapporto sulle prestazioni del cliente
Con il rapporto sulle prestazioni dei clienti di Recruit CRM rapporto sulle prestazioni dei clientipuò ottenere informazioni approfondite sulle sue interazioni con i clienti.Questo rapporto non solo traccia i modelli di risposta e i tassi di successo con la sua clientela, ma aiuta anche a identificare le aree di miglioramento delle sue strategie di coinvolgimento.
Fornendo un'analisi approfondita delle sue interazioni con i clienti potenziali, il rapporto la aiuta ad aumentare la soddisfazione dei clienti e a costruire relazioni più forti e produttive.
È un must per i reclutatori che vogliono perfezionare e migliorare le loro strategie di strategie di gestione dei clienti. Legga anche: Come utilizzare Recruit CRM come strumento di gestione dei clienti?
5. Rapporto sulle statistiche del lavoro

Il rapporto sulle statistiche del lavoro di Recruit CRM aiuta a valutare le prestazioni dei vari annunci di lavoro e le consente di confrontare i lavori e di analizzare quali stanno ottenendo risultati eccezionali. Fornisce una visione chiara di tutti i lavori con una serie di KPIche fanno luce su vari aspetti della gestione e dei risultati delle offerte di lavoro.
Il suo team può utilizzarlo per comprendere le dinamiche degli annunci di lavoro nel tempo, comprese le fasi storiche dei candidati.
6. Rapporto sulle prestazioni del team
https://www.youtube.com/watch?v=8enVuw3s3UI How do you ensure your recruitment team is performing at its level best? The team performance report from Recruit CRM is the answer. This dashboard allows you to take a detailed look at each member's contributions, as well as the overall team performance, using a variety of hiring metrics.Il suo design è particolarmente attento alla privacy dei dati, in particolare nel KPI 'Conversazione e-mail inviata', riservato esclusivamente ai proprietari di account.
Inoltre, questa salvaguardia mantiene al sicuro i dati sensibili della comunicazione, consentendo al contempo una valutazione completa delle interazioni e dell'efficacia del team.
Leggi anche: Recruit CRM potenzia NQB Recruitment Solutions con un aumento della produttività del 25%!
7. Rapporto sulle transazioni
Il rapporto sulle transazioni offre un'analisi sfumata delle attività di deal-making, categorizzandole in due parti essenziali per una migliore comprensione:- Le transazioni dei compagni di squadra/team: La sezione esamina le prestazioni dei singoli membri del team e dei gruppi nella gestione delle trattative, fornendo approfondimenti sui loro contributi e sulle aree di sviluppo.
- Accordi in base ai ricavi (vinti/persi): Questo segmento si concentra sugli esiti finanziari delle transazioni, distinguendo tra le imprese di successo e quelle non riuscite.
8. Rapporto sulla ricerca di dirigenti

Per tutti i professionisti della ricerca executive professionisti e cacciatori di teste, se è alla ricerca di una funzionalità di reportistica personalizzabile, abbiamo il report di ricerca executive rapporto sulla ricerca executive su misura per lei.
Questa funzione le consente di creare rapporti dettagliati e personalizzati sui candidati presenti nella sua pipeline, perfetti per presentare sintesi complete ai clienti.
Può creare rapporti PDF personalizzati con informazioni e riepiloghi selezionati sui candidati, migliorando la la comunicazione sui progressi della ricerca executive.
Con la capacità di gestire fino a 25 candidati per rapporto e l'uso di modelli precostituiti, questa funzione organizza il suo processo di reporting, rendendolo una risorsa vitale nel suo kit di strumenti di reclutamento.
Le Domande frequenti
1. Cosa rende unica la funzione di reporting di Recruit CRM?
La funzione di reportistica di Recruit CRM si distingue per la sua natura completamente personalizzabile, che garantisce la trasparenza durante tutto il processo di reclutamento.Gli elementi interattivi dei rapporti migliorano il coinvolgimento degli utenti, consentendo un'analisi e una comprensione più dinamica dei dati.
Questa personalizzazione e l'interattività rendono più facile per i professionisti del reclutamento adattare le loro strategie a esigenze specifiche e ottenere approfondimenti sulle loro operazioni.
2. Posso iniziare a usare Recruit CRM gratuitamente?
Assolutamente! Recruit CRM offre un prova gratuita illimitatae non ha nemmeno bisogno di una carta di credito per iniziare. Durante questa prova, avrà accesso completo alla maggior parte delle funzioni di funzionalità di Recruit CRMe le consente di esplorarle e utilizzarle al ritmo che preferisce. E quando sarà pronto ad andare avanti dopo la prova, abbiamo una gamma di piani tariffari scalabili piani tariffari che si adattano alle diverse esigenze di reclutamento e alle dimensioni delle aziende.Ottieni il 20% di commissione sul denaro raccolto mensilmente da ogni cliente che segnali per un massimo di un anno.
Unisciti al programma di affiliazione di Recruit CRM e inizia a guadagnare.
Blog scritto da
Chhavi Chugh
Responsabile contenuti presso Recruit CRM
Chhavi Chugh è una stratega dei contenuti presso Recruit CRM con competenza nella creazione di contenuti basati sulla ricerca per i recruiter. Sviluppa intuizioni pratiche e operative che aiutano i professionisti del reclutamento a semplificare i processi, migliorare la portata e far crescere la propria attività. Il lavoro di Chhavi è progettato per affrontare le sfide specifiche che i recruiter devono fronteggiare nel panorama odierno delle assunzioni.
Categorie
Resta al passo con la newsletter di reclutamento
più intelligente che ci sia!
Unisciti a 30K+ recruiter che leggono la migliore newsletter nel reclutamento.

